бизнес

.управляемый Wi-Fi
для посетителей

организуйте беспроводное подключение или резервирование существующего соединения

управляемый Wi-Fi
для посетителей

функции


контент-фильтрация

настраивайте доступ к интернету под свои задачи: выбирайте, какие сайты и приложения будут доступны в вашей сети.


запуск рекламы

в бесплатном рекламном кабинете создавайте новые кампании и акции. Справится и маркетолог, и владелец бизнеса.


связь с клиентами

направляйте гостей на онлайн-запись или бронирование. Они смогут забронировать заказ и оставить свои контакты.


публичный Wi-Fi без штрафов

гости проходят идентификацию в общественных сетях Wi-Fi в соответствии с законом.


cбор обратной связи

настройте на стартовой странице форму для отзывов, чтобы посетители могли оставить своё мнение о качестве услуг и продуктов.


больше упоминаний компании

показывайте клиентам ссылки на свой сайт или соцсети, чтобы познакомить с другими вашими услугами и товарами.


обратный звонок

Ваш оператор перезвонит клиенту, а запись разговора сохранится в CRM-системе сервиса

возможности рекламного кабинета

топ-пользователей по трафику

топ-пользователей по трафику

статистика подключений

статистика подключений

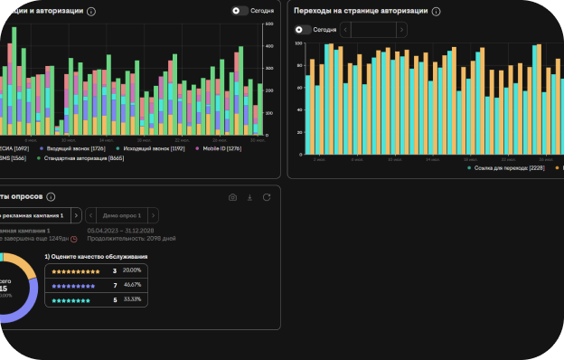
статистика переходов

статистика переходов на страницах идентификации и авторизации

сравнение посещаемости

сравнение посещаемости

управляйте рассылками легко — весь функционал под рукой в личном кабинете

SMS-рассылки из личного кабинета

выстраивайте эффективную коммуникацию с клиентами без лишних сложностей. Всё необходимое — прямо в вашем личном кабинете.

приветственные SMS

отправляйте сообщение сразу после подключения гостя к Wi-Fi или запланируйте его на нужное время в течение дня. Идеально для первого контакта и повышения лояльности.

долгосрочные SMS

напоминайте о себе спустя дни или недели. Отличный способ стимулировать повторные визиты и рассказывать о новых акциях.

локальные рассылки

точечно работайте с аудиторией конкретных филиалов. Персонализируйте предложения в зависимости от местоположения гостя.

рассылка по вашей базе

просто загрузите готовый список контактов и организуйте SMS-кампанию для любой вашей аудитории. Максимальный охват и гибкость.

возможности рекламного кабинета

торговые центры и магазины

торговые центры и магазины

гостиницы

гостиницы

офисы и коворкинги

офисы и коворкинги

аэропорты, вокзалы и транспорт

аэропорты, вокзалы и транспорт

кафе и рестораны

кафе и рестораны

концерты и выставки

концерты и выставки

выберите тариф

CLOUD

подключение5000 ₽
статистика и рекламный кабинетвключено в тариф
организация Wi-Fiна существующем оборудовании
прочие опцииизменение названия сети Wi-Fi
подключиться

STANDART

подключение5000 ₽
статистика и рекламный кабинетвключено в тариф
организация Wi-Fiпод ключ
прочие опцииизменение названия сети Wi-Fi
подключиться

MOBILE

подключение5000 ₽
статистика и рекламный кабинетвключено в тариф
Wi-Fi на мобильном интернетепод ключ
прочие опцииизменение названия сети Wi-Fi
подключиться

PRO

подключение5000 ₽
статистика и рекламный кабинетвключено в тариф
сети Wi-Fi высокой сложностипод ключ
прочие опцииизменение названия сети Wi-Fi
подключиться

сервисы для бизнеса

мобильная связь


мобильная связь

тарифы для бизнеса с выгодными условиями под задачи вашей организации

виртуальные номера

единый многоканальный номер с функциями переадресации и записи разговоров

виртуальные номера


офисный интернет


интернет в офис

надёжное подключение с расширенными пакетами услуг и профессиональной техподдержкой

ip-телефония


ip-телефония

большой набор возможностей для бизнеса на базе цифровой интернет-связи

как подключиться

оставьте заявку на сайте

заполните графы с именем, электронной почтой и номером телефона

оставьте запрос


дождитесь звонка менеджера

специалист проконсультирует по всем вопросам и подберёт лучшие условия

определитесь с параметрами


организационные моменты

предоставьте перечень необходимых документов и активируйте «Этикету» билайн

примите монтажную бригаду


заполните заявку

Up